產品中心
乳化液泵站 |
您現在的位置:首頁>>產品中心>>乳化液泵站 |
KBS系列乳化泵站自動控制及綜合保護裝置
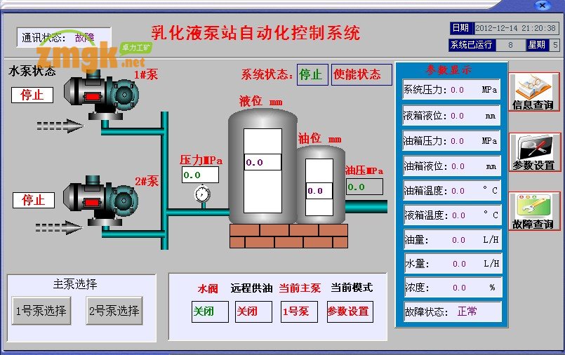
智能型乳化液泵站系統
乳化泵自動控制裝置前后經濟分析對比
煤礦井下使用的乳化液泵站,由于環境惡劣,工況復雜,長期以來,盡管有效時間短,但泵站卻基本處于連續運行的狀態,造成巨大的浪費,高壓管損耗嚴重、設備事故多、維修費用高、影響產生頻繁、需配備專職司機,給煤礦企業管理帶來一系列的麻煩。
現為配合煤礦降低成本,減少提效的工作,卓力經過多年的經驗,推出液壓電一體化產品——KBS系列乳化泵站自動控制及綜合保護裝置。
該產品具有可靠的結構性能,技術先進,故障率極低,節能效果顯著。據使用單位測定,月節電在6000—10000Kwh左右,能減少機械及管路損耗70%以上,且減少了工人的勞動程度,無需司機操作,是煤礦不可多見的理想控制裝置。
本公司產品通過國家煤礦防爆安全產品質量監督中心檢驗合格,取得國家安全標志,獲得國家專利,本公司以誠信為本,并具備多年的生產經驗和制造技術。
乳化液泵站自動控制裝置
1、概述
智能(節能)型乳化液泵站自動控制裝置(以下簡稱裝置),采用了嵌入式計算機芯片,具有智能化、人性化控制,主要用于煤礦采煤工作面乳化液泵站的自動控制裝置。
2主要功能有
(1)自動控制乳化液泵站混合箱的水位,
(2)顯示乳化液貯存箱的液位,顯示十級水位、液位高度。
(3)在水、液位低限時自動停止乳化液泵工作。
(4)自動控制乳化液的加入,數字顯示水乳混合%比值。
(5)乳化液泵曲軸箱溫度數字顯示,乳化液曲軸箱超溫故障自動停止工作。
(6)乳化液泵長時間無人使用時,,自動停止乳化液泵工作,節能效果明顯。
(7)具有故障類型語音提示、延時起動提示等安全保護功能。
3技術參數
1、隔爆兼本安電源箱
a)電源電壓:交流127V/50HZ;
b)工作電流:≤1.8A/AC;
c)輸出電壓:交流127V;
d)本安最大開路電壓:12VDC;2路;
e)本安最大短路電流:0.05ADC。
f)固態繼電器輸出容量:≤4A/120VAC; g)
最大外形尺寸:350×255×216(mm);
2、本安型控制箱
a)工作電壓:12V/DC;2路;
b)工作電流:≤0.5A/DC;
c)輸出電壓:12V/DC;
d)輸出電流:0.01A/DC;
e)本安繼電器觸點容量:0.5A/DC f)
最大外形尺寸:360×300×180 3
隔爆電池閥隔爆電池閥隔爆電池閥隔爆電池閥
額定電壓:交流127V; b)
額定電流:≤0.3A c)工作壓力:6.0Mpa;
4、本安液位傳感器本安液位傳感器本安液位傳感器本安液位傳感器 a)
工作電壓:12VDC; b)
工作電流:≤10mA; c)
水位控制范圍:0~1000mm;
5、本安溫度傳感器本安溫度傳感器本安溫度傳感器本安溫度傳感器
a)工作電壓:12VDC;
b)工作電流:≤10mA;
c)動作溫度:85
用途
本裝置使用于具有爆炸性氣體和煤塵的礦井中,作為乳化泵站乳化泵站乳化泵站乳化泵站的配套自動控制裝置設備,并根據需要對泵站液壓系統進行綜合保護,可與相同壓力不同流量的任何乳化液泵配套使用。
KBS型自動控制柜的特點是:工作面用液時泵站自動開機;工作面不用液壓時,超過整定時間自動停機;在設定時間內斷續用液 (間歇時間小于整定時間)泵站連續運轉不停機;并能實現壓力異常停機保護,帶綜合保護的KBSZ型控制裝置具有:自動對乳化液箱摻水、加油,箱內無水自動停機,輸液管路破裂自動停機及泵體進行溫升保護等功能。
本產品結構實用、功能齊全、性能可靠、電路采用集成電路板,功耗低,故障小,安全性能好,使用方便。
二 環境條環境條環境條環境條件
1、周圍介質溫度在-5℃——+30℃;
2、水溫在0℃——60℃之間;
3、周圍空氣相對溫度不大于97℃;
4、在無強烈顛簸震動及沖擊的地方;
5、無足以腐蝕金屬和破壞絕緣的氣體與整齊的環境中;
乳化液泵站控制系統、礦用乳化液泵站智能變頻控制系統、乳化液泵站自動控制裝置、乳化液泵站自動配比與供液裝置、乳化液泵站自動控制及綜合保護裝置、乳化液泵站全自動控制箱、乳化液自動配比裝置、乳化液泵站自動控制保護系統、 乳化液泵站自動監控系統、乳化液泵站自動控制裝置
、乳化液泵站全自動控制箱 /乳化液泵站的智能控制/井下乳化液泵站集中控制及自動配液系統/乳化液泵站自動控制保護系統/乳化泵站自動控制及綜合保護系統/乳化液泵站用控制箱/乳化液泵站自動監控系統的/井下乳化液泵站集中控制及自動配液系統/小型乳化液泵站及自動控制裝置/智能型乳化液泵站系統/智能(節能)型乳化液泵站自動控制裝置/乳化泵自動控制裝置/乳化液泵站全自動控制箱
6、可用于有甲烷和煤塵爆炸的氣體與蒸汽的環境中;
7、電源電壓允許波動范圍,額定電壓(+5℃——-10℃)。
三、技術特征技術特征技術特征技術特征
1、型號及意義型號及意義型號及意義型號及意義 KBS-200A(B) (z) K——礦用 B——乳化液泵 S——自動控制 Z——綜合保護 200——壓力20Mpa A(B)——結構類型
2、技術參數技術參數技術參數技術參數 系列產品性能表 特性參數型號 適用壓力(Mpa) 電源電壓控制電壓 控制揚程 外形尺寸 結構特點
KBS-200B 20 ——36 V 100m 900×350×1000 自動開機,停機,過壓保護, 儲能器6.3L K YKZ-2B 型 BS-200Z型 20 ——36 V 100m 900×350×1000 440×550×300 自動開機停機自動加水加油。 斷管保護儲能器6.3L KBS-350C 35 AC 36V 150 900×350×1000 440×550×300 自動開機停機自動加水加油。 斷管保護儲能器120L觸摸屏 單機片 模擬量傳感器 KBS-350D 35 AC 36V 150 900×350×1000 440×550×300 自動開機停機自動加水加油。 斷管保護儲能器20L觸摸屏 單機片 模擬

乳化泵自動控制裝置前后經濟分析對比
煤礦井下使用的乳化液泵站,由于環境惡劣,工況復雜,長期以來,盡管有效時間短,但泵站卻基本處于連續運行的狀態,造成巨大的浪費,高壓管損耗嚴重、設備事故多、維修費用高、影響產生頻繁、需配備專職司機,給煤礦企業管理帶來一系列的麻煩。
現為配合煤礦降低成本,減少提效的工作,卓力經過多年的經驗,推出液壓電一體化產品——KBS系列乳化泵站自動控制及綜合保護裝置。
該產品具有可靠的結構性能,技術先進,故障率極低,節能效果顯著。據使用單位測定,月節電在6000—10000Kwh左右,能減少機械及管路損耗70%以上,且減少了工人的勞動程度,無需司機操作,是煤礦不可多見的理想控制裝置。
本公司產品通過國家煤礦防爆安全產品質量監督中心檢驗合格,取得國家安全標志,獲得國家專利,本公司以誠信為本,并具備多年的生產經驗和制造技術。
乳化液泵站自動控制裝置
1、概述
智能(節能)型乳化液泵站自動控制裝置(以下簡稱裝置),采用了嵌入式計算機芯片,具有智能化、人性化控制,主要用于煤礦采煤工作面乳化液泵站的自動控制裝置。
2主要功能有
(1)自動控制乳化液泵站混合箱的水位,
(2)顯示乳化液貯存箱的液位,顯示十級水位、液位高度。
(3)在水、液位低限時自動停止乳化液泵工作。
(4)自動控制乳化液的加入,數字顯示水乳混合%比值。
(5)乳化液泵曲軸箱溫度數字顯示,乳化液曲軸箱超溫故障自動停止工作。
(6)乳化液泵長時間無人使用時,,自動停止乳化液泵工作,節能效果明顯。
(7)具有故障類型語音提示、延時起動提示等安全保護功能。
3技術參數
1、隔爆兼本安電源箱
a)電源電壓:交流127V/50HZ;
b)工作電流:≤1.8A/AC;
c)輸出電壓:交流127V;
d)本安最大開路電壓:12VDC;2路;
e)本安最大短路電流:0.05ADC。
f)固態繼電器輸出容量:≤4A/120VAC; g)
最大外形尺寸:350×255×216(mm);
2、本安型控制箱
a)工作電壓:12V/DC;2路;
b)工作電流:≤0.5A/DC;
c)輸出電壓:12V/DC;
d)輸出電流:0.01A/DC;
e)本安繼電器觸點容量:0.5A/DC f)
最大外形尺寸:360×300×180 3
隔爆電池閥隔爆電池閥隔爆電池閥隔爆電池閥
額定電壓:交流127V; b)
額定電流:≤0.3A c)工作壓力:6.0Mpa;
4、本安液位傳感器本安液位傳感器本安液位傳感器本安液位傳感器 a)
工作電壓:12VDC; b)
工作電流:≤10mA; c)
水位控制范圍:0~1000mm;
5、本安溫度傳感器本安溫度傳感器本安溫度傳感器本安溫度傳感器
a)工作電壓:12VDC;
b)工作電流:≤10mA;
c)動作溫度:85
用途
本裝置使用于具有爆炸性氣體和煤塵的礦井中,作為乳化泵站乳化泵站乳化泵站乳化泵站的配套自動控制裝置設備,并根據需要對泵站液壓系統進行綜合保護,可與相同壓力不同流量的任何乳化液泵配套使用。
KBS型自動控制柜的特點是:工作面用液時泵站自動開機;工作面不用液壓時,超過整定時間自動停機;在設定時間內斷續用液 (間歇時間小于整定時間)泵站連續運轉不停機;并能實現壓力異常停機保護,帶綜合保護的KBSZ型控制裝置具有:自動對乳化液箱摻水、加油,箱內無水自動停機,輸液管路破裂自動停機及泵體進行溫升保護等功能。
本產品結構實用、功能齊全、性能可靠、電路采用集成電路板,功耗低,故障小,安全性能好,使用方便。
二 環境條環境條環境條環境條件
1、周圍介質溫度在-5℃——+30℃;
2、水溫在0℃——60℃之間;
3、周圍空氣相對溫度不大于97℃;
4、在無強烈顛簸震動及沖擊的地方;
5、無足以腐蝕金屬和破壞絕緣的氣體與整齊的環境中;
乳化液泵站控制系統、礦用乳化液泵站智能變頻控制系統、乳化液泵站自動控制裝置、乳化液泵站自動配比與供液裝置、乳化液泵站自動控制及綜合保護裝置、乳化液泵站全自動控制箱、乳化液自動配比裝置、乳化液泵站自動控制保護系統、 乳化液泵站自動監控系統、乳化液泵站自動控制裝置
、乳化液泵站全自動控制箱 /乳化液泵站的智能控制/井下乳化液泵站集中控制及自動配液系統/乳化液泵站自動控制保護系統/乳化泵站自動控制及綜合保護系統/乳化液泵站用控制箱/乳化液泵站自動監控系統的/井下乳化液泵站集中控制及自動配液系統/小型乳化液泵站及自動控制裝置/智能型乳化液泵站系統/智能(節能)型乳化液泵站自動控制裝置/乳化泵自動控制裝置/乳化液泵站全自動控制箱
6、可用于有甲烷和煤塵爆炸的氣體與蒸汽的環境中;
7、電源電壓允許波動范圍,額定電壓(+5℃——-10℃)。
三、技術特征技術特征技術特征技術特征
1、型號及意義型號及意義型號及意義型號及意義 KBS-200A(B) (z) K——礦用 B——乳化液泵 S——自動控制 Z——綜合保護 200——壓力20Mpa A(B)——結構類型
2、技術參數技術參數技術參數技術參數 系列產品性能表 特性參數型號 適用壓力(Mpa) 電源電壓控制電壓 控制揚程 外形尺寸 結構特點
KBS-200B 20 ——36 V 100m 900×350×1000 自動開機,停機,過壓保護, 儲能器6.3L K YKZ-2B 型 BS-200Z型 20 ——36 V 100m 900×350×1000 440×550×300 自動開機停機自動加水加油。 斷管保護儲能器6.3L KBS-350C 35 AC 36V 150 900×350×1000 440×550×300 自動開機停機自動加水加油。 斷管保護儲能器120L觸摸屏 單機片 模擬量傳感器 KBS-350D 35 AC 36V 150 900×350×1000 440×550×300 自動開機停機自動加水加油。 斷管保護儲能器20L觸摸屏 單機片 模擬

本文產品標簽:
猜你還感興趣:





